STREAMLINE
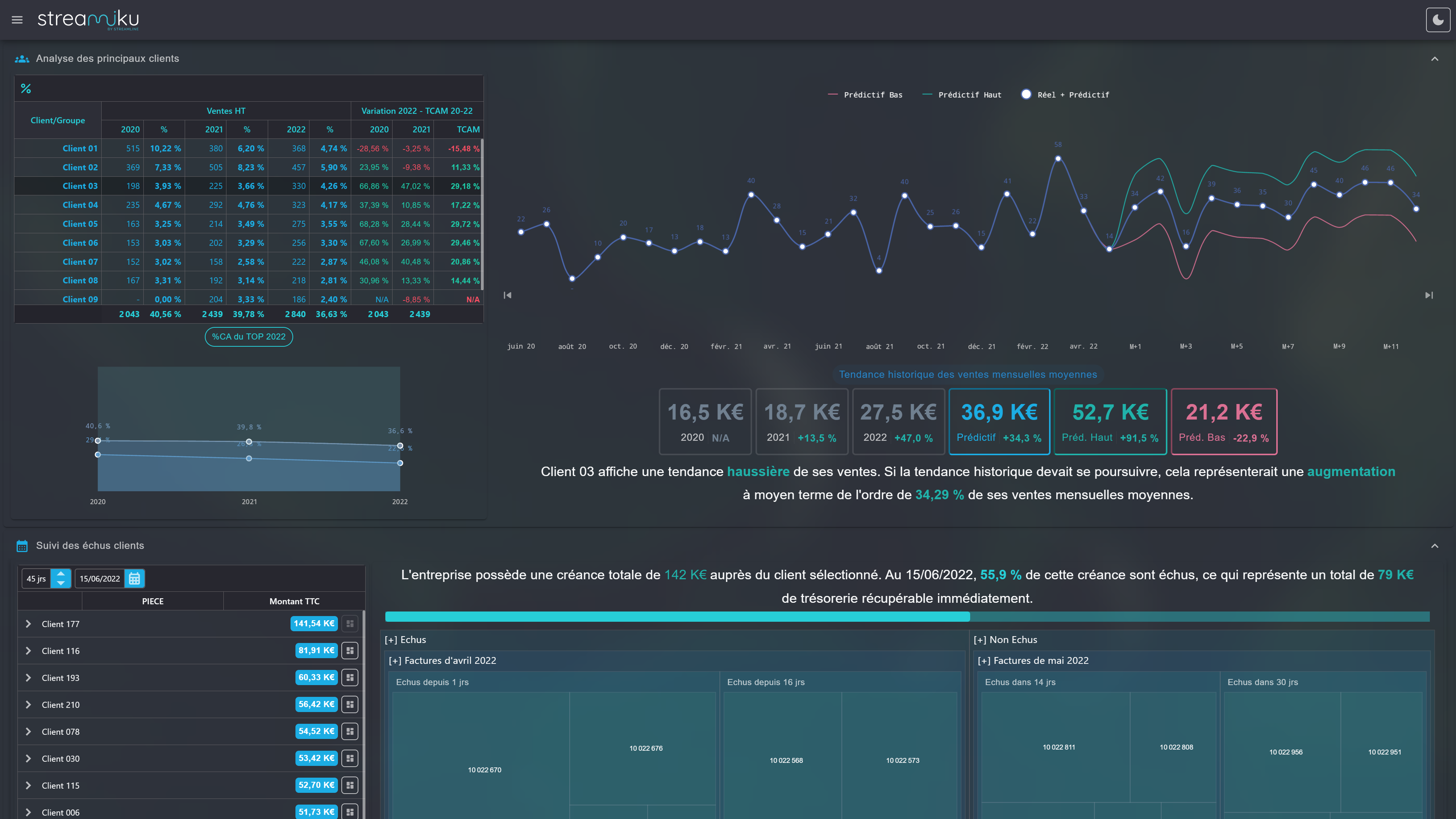
Ventes mensuelles HT
Saisonnalité + contribution mensuelle dans le CAHT
Prédictif IA des ventes + Analyses de tendances
Transformer ses données comptables en rapports financiers complets, piloter sa croissance en quelques clics… STREAMLINE révolutionne la finance d’entreprise et rend aux décideurs leur bien le plus précieux : le temps. Notre solution offre un pilotage accessible à toutes les entreprises françaises via une interface dynamique et intuitive pour prendre les meilleures décisions face aux enjeux majeurs des dirigeants.
Découvrez la solution en vidéo
Conçue et améliorée depuis plus de 5 ans, la solution s'adapte continuellement pour répondre aux attentes et aux enjeux des dirigeants en matière de pilotage.
Elle reflète ainsi leur demande d'une solution simple, rapide et surtout efficace.
L'avenir de votre entreprise et de ses employés vous préoccupe au quotidien et vous aimeriez reprendre la main sur vos chiffres ? Ensemble, exploitons vos données comptables pour piloter votre activité, anticiper les risques et saisir les opportunités de croissance. Vous pourrez ainsi prendre des décisions éclairées et stratégiques pour votre entreprise, en toute sérénité.
Augmenter le volume d'entreprises suivies sans sacrifier la qualité de votre accompagnement fait partie de vos enjeux ? Ensemble, industrialisons vos missions de conseil pour décupler votre impact et cimenter de manière rentable et rapide votre rôle de partenaire stratégique du dirigeant.
Vous souhaitez renforcer votre positionnement de conseil privilégié et transformer vos missions comptables en accompagnements stratégiques ? Ensemble, accélérons votre mutation stratégique en capitalisant sur votre expertise des chiffres pour déployer de nouvelles missions de conseil auprès de vos clients existants et futurs !





















"Grace à STREAMLINE, j’ai eu mes résultats le 15 janvier. Ils collaient à la virgule près avec les projets de compte transmis par notre expert-comptable 4 mois après !"
"Si j’avais eu ces analyses plus tôt, je ne vendrais peut-être plus ma boîte"
"Les simulations financières et présentations de STREAMLINE nous ont permis de prouver la robustesse et pertinence du projet et ainsi de lever plus d’un million d’euros"
"J’ai identifié une facture payée en double en un clin d’œil grâce aux tableaux de STREAMLINE ce qui a permis au client de récupérer immédiatement 5K€ de trésorerie"
"J’ai testé la solution ce matin, c’est juste extraordinaire, un grand bravo. Je pense que cela va bouleverser le milieu, et encore plus les cabinets de conseil et expert-comptable qui se spécialisent dans le rapprochement d’entreprise TPE/PME dont nous faisons partie"
La confidentialié de vos données financières est notre priorité. Streamline ne télécharge jamais vos données et les traite directement dans le navigateur. Vous gardez ainsi le contrôle total sur vos informations sensibles.
En finance d'entreprise, la préparation des données et leur analyse peut prendre plusieurs semaines. Ce délai est trop long pour un dirigeant ambitieux. Streamline réduit ce délai à quelques secondes… Pour vous concentrer sur l’essentiel.
Afin d'exploiter vos datas comptables de manière sécurisée, Streamline propose plusieurs connecteurs API pour obtenir sans effort vos données à jour et les transformer en leviers stratégiques pour pérenniser votre entreprise.
Notre algorithme structure en quelques secondes des milliers d'écritures comptables en états financiers mensuels complets. Ils peuvent ensuite être analysés par une IA de langage naturel via notre interface de manière sécurisée.
Transformer les données du FEC en analyses, nous sommes plusieurs à le faire.
Les traduire en leviers stratégiques actionnables pour le dirigeant, c'est notre mission et nous sommes les seuls !
Ventes mensuelles HT
Saisonnalité + contribution mensuelle dans le CAHT
Prédictif IA des ventes + Analyses de tendances
Encaissements clients TTC
Pas de saisonnalité ni contribution dans le CAHT
Prédictif des ventes impossible
Comparaison d'un Top Clients généré à partir des données du FEC
Transformer les données du FEC en analyses, nous sommes plusieurs à le faire.
Les traduire en leviers stratégiques actionnables pour le dirigeant, c'est notre mission et nous sommes les seuls !
Description
Avec STREAMLINE, testez vos chiffres sans contrainte :
aucun email à partager, pas de compte utilisateur à créer, une démo produit sur demande uniquement
Reporting financier
Analyse financière
Atterrissage financier
Analyse du portefeuille clients
Statistiques RHModules à la carte pour répondre aux besoins ponctuels
Accès anonyme sans compte utilisateur
Sans engagement et paiement à l'utilisation
Modules gratuits disponibles
Prédictif + analyses IA
Business Plan automatisé
Valorisation d'entreprise
Rapports Powerpoint connectés
Marque blanche+Solution de pilotage stratégique dédié à la création de valeur
Gestion multi-dossiers pour EC et DAF externalisés
Abonnements annuels par projet
Accès à l'ensemble des modules financiers streamo
Tableaux de bord sur-mesure
Extraction de bases de données
Partage sécurisé des dashboard
Analyses stratégiques sur-mesure
Marque blancheSolution Big Data et Business Intelligence pour PME et ETI
Big Data et Business Intelligence en Self-service
200+ sources de données différentes
Automatisation de databook stratégiques